最後更新時間: 2026 年 01 月 01 日
嗨嗨~我是 Vita。
回想自己剛開始經營 WordPress 的時候,完全沒有連結管理的概念。每當一篇文章或頁面完成,就會很開心地複製連結並分享到 Instagram 或 LINE 社群。
隨著網站內容逐漸擴增,各式連結也跟著增加,例如名單磁鐵、產品頁、活動頁或聯盟行銷連結等。除了管理不便之外,更麻煩的是:
- 花了一堆時間寫文章,發布到社群後,卻不知道有沒有人點擊連結。
- 覺得網址太長,修改文章連結後,卻造成社群訊息、電子報內的舊連結失效。
- 使用外部短網址工具美化網址,連結卻越放越多,不知道怎麼管理。
- LINE 社群邀請連結、活動報名頁、Google 表單、聯盟商品頁,無法追蹤點擊成效。
這些問題雖然在經營網站的初期不太明顯,但只要網站內容一多,就會越來越困擾!這篇文章將帶你避開新手常犯的錯誤,並介紹 BetterLinks 的優缺點與基本操作方式,讓你能快速建立好記、能統一管理、可追蹤流量的短網址。
BetterLinks 是一款專為 WordPress 設計的短網址與連結管理外掛,操作簡單、功能實用。
支援轉址、點擊追蹤、UTM 參數、自動偵測壞連結與 Google Analytics 串接功能,特別適合部落格經營者使用。
BetterLinks 是什麼?
BetterLinks 是一款專門為 WordPress 打造的短網址與連結管理外掛,使用系統化的方式管理網站的內部與外部連結,讓流量數據變得可控可追蹤。
如果你已經有 WordPress 網站,BetterLinks 能幫你:
- 在 WordPress 後台統一管理內外部連結
- 把連結轉成好記又有品牌感的短網址
- 自訂導向網址、修改參數,不用變動文章連結
- 查看連結的點擊次數與來源分析
- 設定不同的重定向方式(像 301 或 302)
比起用 Bitly、TinyURL 這類外部短網址平台,BetterLinks 最大的優勢是所有設定與資料都在你的 WordPress 裡,讓你一站搞定短網址 + 成效追蹤,不用再擔心外部短網址失效問題。

BetterLinks 功能特色
一鍵產生短網址
如果我們想將 Instagram 發布的貼文或影片連結分享到部落格文章、YouTube 資訊欄,或是電子報裡的時候,會發現貼文網址格式超長,看起來超亂!
https://www.instagram.com/reel/DC6hIngKr5C/?utm_source=ig_web_copy_link&igsh=MzRlODBiNWFlZA==
這時候你可以用 BetterLinks,將網址一鍵轉成這樣:
https://leadingmrk.com/ig/map
看起來是不是乾淨多了?網址瞬間看起來超簡潔,同時還可以增加品牌的專業度與信任度唷~
連結分類管理
如果你跟我一樣,有網站連結、LINE 社群邀請連結、課程連結、問卷連結等等,一不小心就超過 30 條以上。
BetterLinks 可以幫你把連結依照分類或標籤來管理,例如:課程銷售、問卷調查、產品導購等,這樣才不會每次都像在大海撈針一樣,找不到特定的連結。

流量分析與追蹤
BetterLinks 內建點擊統計功能,會自動記錄點擊次數、點擊時間、來源 IP 和裝置。除了可以串接 Google Analytics 外,也可以直接在 WordPress 後台查看哪些連結最受歡迎。

內建連結掃描器
內建連結掃描器會定期檢查你設定的連結是否還有效,如果有 404 或失效連結,它會提醒你修正,避免影響 SEO 和用戶體驗。

誰適合使用 BetterLinks?
WordPress 初學者
剛開始架站,還不太熟悉連結管理怎麼做?BetterLinks 的介面簡單直覺,非常適合剛起步的新手。
部落格經營與內容創作者
常在 IG、Facebook、LINE 分享內容、推廣聯盟行銷或文章連結,但每次更新或追蹤成效時都覺得很混亂?BetterLinks 能一次搞定短網址 + 流量分析 + 連結管理,讓你更專注在內容創作。
品牌網站經營者
沒有行銷團隊也沒關係,BetterLinks 就能幫你做到大部分的連結管理需求。使用短網址不只看起來專業,還能追蹤每個平台帶來多少流量,讓行銷成效一目了然。
BetterLinks 優缺點
優點
- 介面簡單直覺:設計清楚好懂,WordPress 新手也能快速上手無壓力。
- 功能整合齊全:短網址、轉址、A/B 測試、UTM 追蹤一次搞定,不需安裝多個外掛。
- 分類與搜尋好用:可依用途分類、快速查找,連結多也能輕鬆管理。
- 內建點擊追蹤分析:隨時掌握每個連結的點擊次數與來源流量。
- 主動掃描失效連結:可定期檢查網站中的壞連結,維護 SEO 和使用體驗。
- 支援聯盟連結揭露:可自動顯示聯盟行銷提醒,提升網站誠信與透明度。
- 匯出與轉移功能:可快速備份或搬家,保留完整連結資料不遺漏。
- 串接追蹤工具:整合 Google Analytics 與 Facebook 廣告轉換,精準掌握行銷成效。
- 官方教學文件:完整介紹功能設定與操作流程說明。
缺點
- 介面僅支援英文:目前尚未中文化,對不熟英文的人來說比較不方便。
- 免費版功能有限:圖表分析、A/B 測試等功能需升級付費版才能使用。
- 點擊數據更新延遲:統計資料非即時顯示,需等待系統定時刷新。
BetterLinks 價格方案
BetterLinks 的方案很簡單,只有免費版與付費的 Pro 版。Pro 方案根據用途又細分為個人版、商業版與代理商版,主要差異在於可支援的網站數與年限不同,可使用的功能其實都是一樣的。

我在下方整理了免費版與付費版的差異比較表,讓你可以更快速判斷自己適合哪個方案~
| BetterLinks 功能 | 免費版 | 付費版 Pro |
|---|---|---|
| 價格 | 0 | Individual US$ 99 / 年 Business US$ 249 / 年 Agency US$ 399 / 一次買斷 |
| 短網址建立 | ✅ | ✅ |
| 基本點擊追蹤 | ✅ | ✅ |
| 圖表數據分析 | ❌ | ✅ |
| A/B 測試 | ❌ | ✅ |
| 串接追蹤工具 | ❌ | ✅ |
| 匯出與轉移 | ❌ | ✅ |
| 聯盟連結揭露 | ❌ | ✅ |
| 連結啟用密碼保護 | ❌ | ✅ |
| 掃描失效連結 | ❌ | ✅ |
| 自訂域名 | ❌ | ✅ |
| 權限管控 | ❌ | ✅ |
BetterLinks 方案怎麼選?
WordPress 新手
如果只是想建立短網址、追蹤基本流量,免費版就能滿足大部分需求。像文章導流、社群分享、活動推廣等情境,都能輕鬆處理連結並查看點擊紀錄,不需要額外付費。
想做更精準的行銷分析
如果你想查看進階分析圖表、做 A/B 測試、串接 Google Analytics 與 Facebook,並檢視更細的流量來源與成效,那 Pro 版本會更合適,能讓行銷數據分析更完整。
代理商或管理多個客戶網站
如果是長期維護,或需要管理多個網站,Agency 終身版會比年費方案更划算,不但能省下每年訂閱費用,也是代理商與大量架站者的最佳選擇。
BetterLinks 是一款專為 WordPress 設計的短網址與連結管理外掛,操作簡單、功能實用。
支援轉址、點擊追蹤、UTM 參數、自動偵測壞連結與 Google Analytics 串接功能,特別適合部落格經營者使用。
BetterLinks v.s. Lasso 怎麼挑?
BetterLinks 是一款短網址與連結管理的外掛,能建立短網址、設定轉址與追蹤 UTM,同時提供點擊數據分析與失效連結偵測,讓網站在導流與連結管理上更有效率,適合一般網站優化、行銷活動追蹤以及聯盟連結管理。
Lasso 一款聯盟行銷追蹤工具,領先時代目前也是使用 Lasso 來做聯盟行銷管理。它不只提供短網址與追蹤功能,還能建立產品展示版面與 CTA 區塊來提升轉換率。內建的進階流量與收益分析工具,能協助內容創作者有效掌握成效、優化轉換,適合深度經營聯盟行銷的網站。
BetterLinks 評價
自從開始使用 BetterLinks,我才真正體會到短網址的威力!以前完全不知道連結到底有沒有人點,像是把問卷分享到 Facebook、LINE、Instagram 或電子報,雖然有收到填答,但實際有多少人點了連結、什麼時間最多人看、來自哪個平台、使用什麼裝置開的?這些通通不清楚。
現在有了 BetterLinks,我能清楚掌握每天的點擊次數、使用者的裝置類型與來源。如果發現連結點擊數偏低,我就能加強宣傳或調整內容,讓行銷策略變得更靈活,徹底擺脫過去憑感覺瞎猜的行銷生活XD
我覺得 BetterLinks 最大的優勢是:
✅ 操作簡單:就算是第一次接觸,也能 5 分鐘內上手。
✅ 功能集中:不用跳來跳去,不管是短網址、追蹤還是 UTM 都能在一個地方完成。
✅ 不只是短網址:支援分類管理、連結掃描、A/B 測試、串接 Google Analytics。
✅ 內建流量分析:清楚掌握連結的點擊次數與來源流量,可動態調整行銷策略。
不過,BetterLinks 也有一些限制,像是介面只有英文、進階功能需要付費、連結點擊資料更新不是即時的,需要等待 30 分鐘到 1 小時才會更新。對追求極致分析速度的進階使用者來說,可能會覺得不夠快。
BetterLinks 安裝教學
step 1
登入 WordPress 後台,點選左側選單的「外掛」,接著再按頁面上的「安裝外掛」按鈕。
step 2
在右上方搜尋框輸入「BetterLinks」,找到 BetterLinks 後按「立即安裝」。
step 3
等待安裝完成後,按「啟用」。
step 4
畫面會自動跳轉到 BetterLinks 設定頁面,表示安裝完成。此頁面可自行設定成自己的常用設定,也可以先略過此步驟,不影響後續操作。
step 5
如果你想購買 BetterLinks Pro 方案,切換到「Setting」頁面,點選「Go Premium」,並點擊「Upgrade to PRO」按鈕,就會跳轉到官方的方案購買頁面。
BetterLinks 操作教學
以下的操作教學,我將使用 BetterLinks Pro 方案進行操作示範~
連結分類管理設定
step 1
點選左側選單「BetterLinks > Tags & Categories」,切換到「Categories」頁面,點擊「Add New Categories」按鈕。
step 2
輸入分類名稱後,點擊「Publish」按鈕。
step 3
查看分類清單
新增短網址
step 1
點選左側選單「BetterLinks >Manage Links」,點擊「Add New Link」按鈕。
step 2
畫面有標示紅色星號的欄位為必填欄位,可先輸入短網址標題、轉址類型與要轉向的目標網址。接著設定短網址的文字,可自行修改,並歸類到相關的分類,方便後續管理。右側的 Link Options 可根據短網址的類型勾選,完成後按下「Publish」按鈕。

step 3
短網址新增成功會導向清單頁。可點擊最前面的星號將短網址設為常用連結。如果想編輯連結可按右側的編輯圖示。
step 4
右上角可切換短網址檢視方式。
啟用密碼保護
step 1
點選左側選單「BetterLinks > Advanced Options」,點擊左側的「Password Protected Redirect」並勾選設定,最後按下儲存。
step 2
切換到短網址管理頁面,編輯短網址連結。
step 3
在右側的「Advanced」區,可設定此連結是否要套用密碼,勾選並輸入密碼,按下「Update」按鈕。
step 4
瀏覽短網址時,會出現密碼輸入框,需輸入正確的密碼才能跳轉到目標網址。
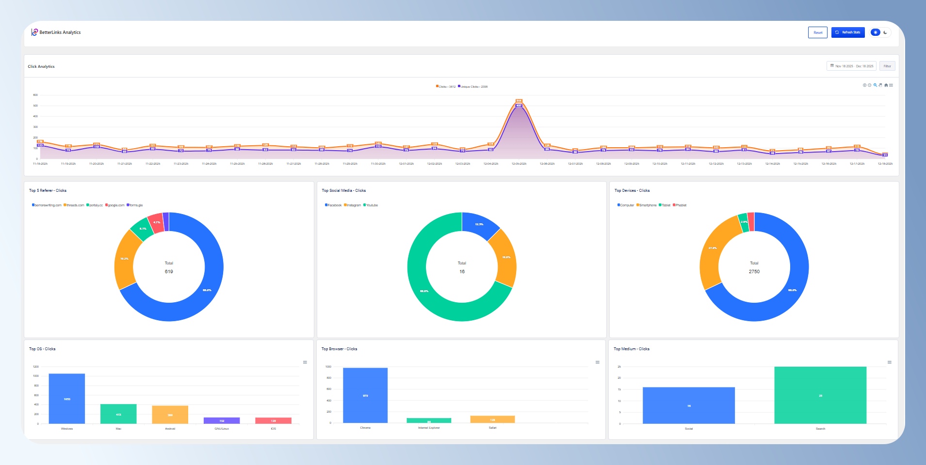
查看流量分析
step 1
點選左側選單「BetterLinks >Manage Links」,點擊 Click 欄位的數字連結。
step 2
查看短網址的點擊數量分析圖,可於右上角調整日期區段並下載點擊數據。
step 3
接著將頁面往下移動,可查看所有的點擊紀錄,包含 IP、點擊時間、來源、參數、使用裝置與系統資訊。
step 4
另外也可以切換到左側選單「BetterLinks > Analytics」,可查看來源、社群媒體與裝置統計圖表。
聯盟連結揭露
step 1
點選左側選單「BetterLinks > Settings」,點擊「Advanced Options > Affiliate Link Disclosure」並勾選設定。下面會出現進階設定,可自行設定聯盟連結揭露資訊的版位顏色、字體大小等。
step 2
編輯 WordPress 文章,在右側的設定欄位中,勾選「Enable Affiliate Disclosure on this post」後,可設定版位出現的位置與文字資訊。
step 3
查看文章中的聯盟連結揭露資訊版位。
掃描連結
step 1
點選左側選單「BetterLinks > Link Scanner」,切換到「Full Site Link Scanner」,按下「Start New Scan」按鈕。可掃描全站連結。
step 2
查看全站掃描報告,可快速找到已失效的連結。
step 3
如果只想針對短網址進行掃描, 可切換到「BetterLinks Broken Link Scanner」,這邊可設定自動掃描計畫或手動掃描,還可以將結果發送到指定的 Email。
step 4
查看掃描結果,可快速找到已失效的短連結。
匯出與轉移連結
如果你想從其他的短網址工具搬家到 BetterLinks,可點選左側選單「BetterLinks > Settings」,點擊上方的「Tools」。
右側可匯入 Pretty Links、Simple 301 Redirects、ThirstyAffiliates 連結。如果想從後台匯出短網址或流量分析數據,可於左側的 Export 區進行設定。

結語
如果你是 WordPress 新手或內容創作者,還沒有使用過短網址,或正在尋找一款簡單實用的連結管理工具,很推薦你試試看 BetterLinks。
不需要再依賴外部短網址工具,直接在自己的 WordPress 網站安裝 BetterLinks,就能輕鬆建立專屬短網址並進行流量追蹤,這點真的超讚!
BetterLinks 是一款專為 WordPress 設計的短網址與連結管理外掛,操作簡單、功能實用。
支援轉址、點擊追蹤、UTM 參數、自動偵測壞連結與 Google Analytics 串接功能,特別適合部落格經營者使用。





